See every test failure.
Fix flaky tests.
Ship with confidence.

Open-source test reporting and observability for modern test frameworks. Self-hosted or cloud.

Playwright Jest — coming soon Vitest — coming soon
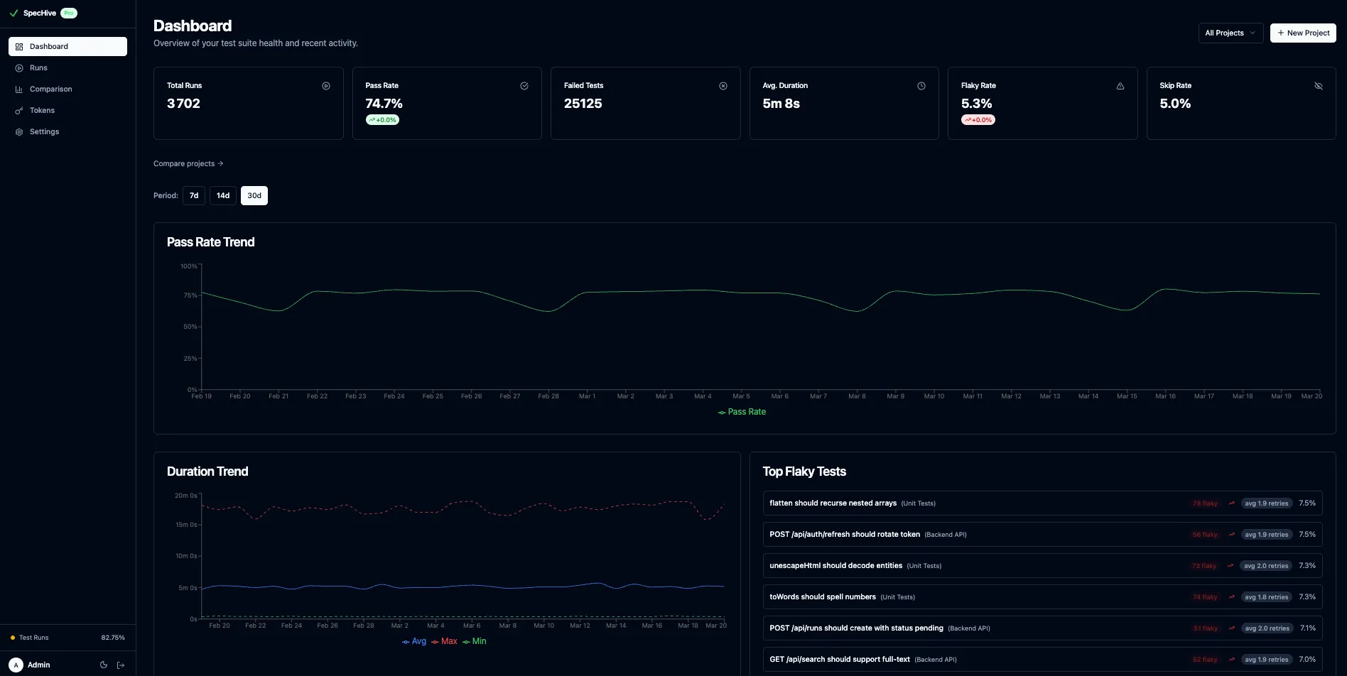
SpecHive dashboard showing test run results with pass rates, flaky tests, and duration trends SpecHive project comparison view with health scores, pass rate trends, and cross-project analytics

Built for test reliability

Everything you need to understand your test suite, catch regressions early, and keep your CI green.

Track Every Test Run

Real-time results from CI with pass rates, durations, and trends. Auto-detects GitHub Actions, GitLab CI, Jenkins, and more.

Catch Flaky Tests Automatically

If a test passes on retry, it's flagged as flaky — automatically. See flaky rates, retry counts, and trends over time.

Debug Failures Faster

Screenshots, videos, and Playwright traces attached to every failure. Each retry tracked separately — click straight to what broke.

Self-Hosted or Cloud

Full control with Docker Compose and self-hosting (AGPL). Or zero setup with managed cloud — free at 5,000 results/month.

Up and running in 3 steps

Add the reporter to your Playwright project and start seeing results in under five minutes.

1

Install the reporter

npm install -D @spechive/playwright-reporter
2

Add to your Playwright config

// playwright.config.ts
export default defineConfig({
  reporter: [
    ['html'],
    ['@spechive/playwright-reporter'],
  ],
});

Set SPECHIVE_PROJECT_TOKEN as an environment variable — in CI secrets or a local .env file. The reporter reads it automatically. Self-hosted users can also set apiUrl in an options object to point at their own instance.

3

Run your tests

npx playwright test
# Results appear in your SpecHive dashboard instantly

Why open source

Your Data, Your Servers

Self-host with Docker Compose. Test results and artifacts stay in your infrastructure — backed by PostgreSQL and S3-compatible storage.

No Vendor Lock-in

Open-source under AGPL-3.0. Inspect the code, contribute features, or fork if you need to.

Free Forever (Self-Hosted)

Self-hosted has no limits — unlimited results and storage. Cloud starts free at 5,000 results/month.

Start tracking your tests today

Free for self-hosted. 5,000 test results/month free on cloud.